| De plus en plus d'utilisateurs privés se tournent vers un générateur personnel. Mais quel appareil choisir? Vous avez le choix entre 3 types d'alternateurs domestiques. | 
-
Générateur ménager
| Nous reprenons ici les types de générateurs ménagers. Les paramètres qui jouent pour le choix d'un générateur sont décrits ici: essence ou diésel, monophasé ou triphasé, puissance requise, etc. Les générateurs à usage résidentiel décrits sur cette page ne sont pas conçus pour un fonctionnement en parallèle (load sharing) ni pour être branchés directement sur le réseau domestique (auto-démarrage et basculement automatique en cas de coupure du réseau de distribution) 
 
 Alternateur classiqueL'alternateur classique se compose d'un moteur essence ou diésel et d'un alternateur. Un petit module électronique règle la tension de sortie en jouant sur le courant d'excitation. Le fréquence du courant dépend de la vitesse de rotation du moteur, qui est souvent stabilisée mécaniquement.A partir d'une puissance de 2.2kW les générateurs sont généralement triphasés. A partir de 5kW ils le sont tous. Tous produisent également du monophasé, mais tous n'ont pas les prises requises. Ces générateurs peuvent fournir une puissance instantanée de 3× la puissance nominale (pendant une seconde). Ils peuvent alimenter des charges complexes pour autant qu'ils ont une réserve. Un alternateur de 2.2kW peut alimenter deux phares (halogènes) de 1000W ou un four à micro-ondes, ou une foreuse de 1000W. Les générateurs plus puissants sont parfois appellés "générateurs de chantier". Ils sont placés dans un conteneur insonorisé. C'est le seul type de générateur suffisamment fiable pour une utilisation professionelle ou pour alimenter une PME. 
 Génératrices de type “inverter”Ce nouveau type de générateur est bien connu des adeptes du camping et du caravaning à cause de son meilleur rendement et de son bruit moindre. Le poids total est également moindre en comparaison d'un générateur classique.Le générateur est composé d'un moteur à essence suivi d'un alternateur à aimant permanent. Le courant non stabilisé est directement redressé et retransformé en alternatif grâce à un onduleur. Il s'agit généralement de groupes électrogènes de petite puissance fournissant du monophasé. L'avantage de ce système est la moindre consommation en charge partielle: la vitesse de rotation ne doit pas être fixe et le moteur tourne moins vite quand la demande est moindre. Ces générateurs ne sont pas en mesure d'alimenter des charges complexes comme les moteurs électriques (foreuses, etc), les fours à micro-ondes, même si le générateur est assez puissant en théorie. L'appel de courant de ces appareils est plus élevé que ce que l'onduleur ne peut fournir. Un onduleur fournit au mieux une puissance instantanée 1.5× de ce qui est indiqué sur la plaquette signalétique. Le courant en sortie n'est souvent pas sinusoidal mais est en créneaux, ce qui est néfaste pour certains utilisateurs, et notament les alimentations à découpage modernes avec correction du facteur de crête (alimentation d'ordinateurs et autres). Ces appareils sont génératement vendus sous forme d'une machine insonorisée (voir photo). On retrouve également la dénomination "groupe nomade" car son utilisation principale est pour le camping et le caravaning. Ces groupes électrogènes sont difficiles à réparer. La partie mécanique et l'alternateur ne tombent pas en panne (l'alternateur est de construction très simple sans bobinage au rotor). C'est presque toujours l'onduleur qui est grillé. Il utilise des composants spécifiques qui sont souvent difficiles à trouver. Le remplacement des transistors de puissance ne suffit souvent pas: si le transformateur a été magnétisé (par exemple lors d'un court-circuit) l'onduleur ne pourra plus fournir sa puissance nominale. J'ai réparé de nombreuses alimentations à commutation, et il faut presque toujours remplacer également le transfo. Or ce transfo de type commutation haute fréquence est impossible à trouver. 
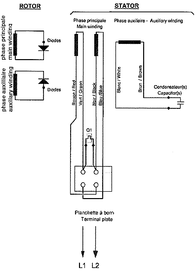
 Groupe électrogène auto-excitéOn trouve parfois sur le marché d'occasion des groupes bon marchés qui se composent d'un alternateur auto-excité (excitation par condensateur). Ce type de générateur ressemble à un générateur de chantier, mais n'en a pas les caractéristiques.Nous avons un stator monophasé avec deux bobinages: l'un pour prendre la tension, l'autre pour y brancher un condensateur (valeur supérieure à 10µF), voir schéma à droite. C'est la présence du gros condensateur branché sur un des bobinages qui indique généralement qu'on a affaire à un alternateur auto-excité. Le rotor se compose d'un bobinage classique (genre roue polaire), mais il n'y a pas de contacts électriques pour transférer le courant au rotor. Le bobinage du rotor est court-circuité par une diode de forte puissance. Dans certains modèles, chaque pôle du rotor forme un seul bobinage et est court-circuité par sa propre diode. Le rotor dispose généralement de deux petits aimants pour permettre l'amorcage. Ce type de générateur a été fabriqué un temps par Leroy-Somer, maintenant on trouve encore de tels générateurs issus de Chine. Ces générateurs très simples ne peuvent fournir qu'une faible puissance (750W à 2kW). La stabilisation est assez mauvaise et dépend du type de charge. Il n'y a pas de régulateur électronique. Certains groupes fournissent une tension trop basse à vide qui augmente en charge. Il s'agit toujours de générateurs monophasés. La tension en sortie n'est pas une belle sinusoïdale mais contient des harmoniques. Si le générateur ne fournit pas de puissance (la tension s'effondre quand on branche un utilisateur) il faut controler le condensateur et la diode. La diode est difficile d'accès, car il faut démonter complètement le générateur. S'il n'y a pratiquement aucune tension, c'est qu'un des bobinages est interrompu. Si la tension est trop basse, augmentez un peu la vitesse du moteur ou augmentez la capacité (ajoutez un condensateur en parallèle au premier d'une capacité d'un tiers). Il faut déterminer par un essai si le générateur est en mesure d'alimenter une charge complexe (moteurs, transfos, alimentation à découpage,...). 
 
A droite: stator, rotor et schéma d'un petit groupe électrogène à auto-excitation | 
Publicités - Reklame





